# RustDesk API
[English Doc](README_EN.md)
本项目使用 Go 实现了 RustDesk 的 API,并包含了 Web Admin 和 Web 客户端。RustDesk 是一个远程桌面软件,提供了自托管的解决方案。
# 特性
- PC端API
- 个人版API
- 登录
- 地址簿
- 群组
- 授权登录,支持`github`, `google` 和 `OIDC` 登录,支持`web后台`授权登录
- i18n
- Web Admin
- 用户管理
- 设备管理
- 地址簿管理
- 标签管理
- 群组管理
- Oauth 管理
- 登录日志
- 链接日志
- 文件传输日志
- 快速使用web client
- i18n
- 通过 web client 分享给游客
- server控制(一些官方的简单的指令 [WIKI](https://github.com/lejianwen/rustdesk-api/wiki/Rustdesk-Command))
- Web Client
- 自动获取API server
- 自动获取ID服务器和KEY
- 自动获取地址簿
- 游客通过临时分享链接直接远程到设备
- v2 Preview
- CLI
- 重置管理员密码
## 功能
### API 服务
基本实现了PC端基础的接口。支持Personal版本接口,可以通过配置文件`rustdesk.personal`或环境变量`RUSTDESK_API_RUSTDESK_PERSONAL`来控制是否启用
#### 登录
- 添加了`github`, `google` 以及`OIDC`授权登录,需要在后台配置好就可以用了,具体可看后台OAuth配置
- 添加了web后台授权登录,点击后直接登录后台就自动登录客户端了

#### 地址簿

#### 群组
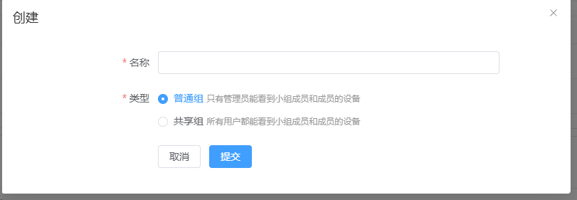
群组分为`共享组`和`普通组`,共享组中所有人都能看到小组成员的设备,普通组只有管理员能看到所有小组成员的设备

### Web Admin:
* 使用前后端分离,提供用户友好的管理界面,主要用来管理和展示。前端代码在[rustdesk-api-web](https://github.com/lejianwen/rustdesk-api-web)
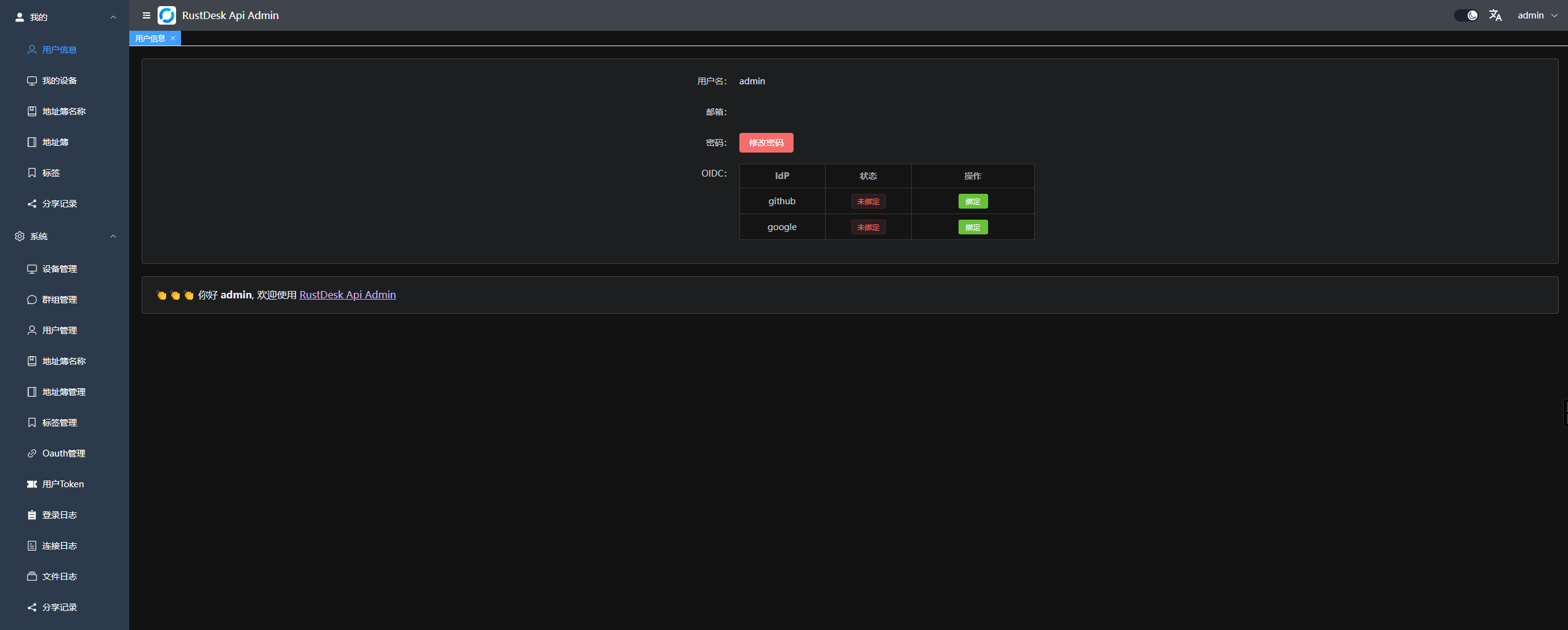
* 后台访问地址是`http://[:port]/_admin/`初次安装管理员为用户名密码为`admin` `admin`,请即时更改密码
1. 管理员界面

2. 普通用户界面

右上角可以更改密码,可以切换语言,可以切换`白天/黑夜`模式

3. 分组可以自定义,方便管理,暂时支持两种类型: `共享组` 和 `普通组`

4. 可以直接打开webclient,方便使用;也可以分享给游客,游客可以直接通过webclient远程到设备

5. Oauth,支持了`Github`, `Google` 以及 `OIDC`, 需要创建一个`OAuth App`,然后配置到后台

- 对于`Google` 和 `Github`, `Issuer` 和 `Scopes`不需要填写.
- 对于`OIDC`, `Issuer`是必须的。`Scopes`是可选的,默认为 `openid,profile,email`. 确保可以获取 `sub`,`email` 和`preferred_username`
- `github oauth app`在`Settings`->`Developer settings`->`OAuth Apps`->`New OAuth App`
中创建,地址 [https://github.com/settings/developers](https://github.com/settings/developers)
- `Authorization callback URL`填写`http:///api/oauth/callback`
,比如`http://127.0.0.1:21114/api/oauth/callback`
### Web Client:
1. 如果已经登录了后台,web client将自动直接登录
2. 如果没登录后台,点击右上角登录即可,api server已经自动配置好了
3. 登录后,会自动同步ID服务器和KEY
4. 登录后,会将地址簿自动保存到web client中,方便使用
5. 现已支持`v2 Preview`,访问路径是`/webclient2`

6. `v2 preview` 部署,参考[WIKI](https://github.com/lejianwen/rustdesk-api/wiki)
### 自动化文档: 使用 Swag 生成 API 文档,方便开发者理解和使用 API。
1. 后台文档 `/admin/swagger/index.html`
2. PC端文档 `/swagger/index.html`

### CLI
```bash
# 查看帮助
./apimain -h
```
#### 重置管理员密码
```bash
./apimain reset-admin-pwd
```
## 安装与运行
### 相关配置
* 参考`conf/config.yaml`配置文件,修改相关配置。
* 如果`gorm.type`是`sqlite`,则不需要配置mysql相关配置。
* 语言如果不设置默认为`zh-CN`
```yaml
lang: "en"
app:
web-client: 1 # 1:启用 0:禁用
register: false #是否开启注册
show-swagger: 0 #是否显示swagger文档
gin:
api-addr: "0.0.0.0:21114"
mode: "release"
resources-path: 'resources'
trust-proxy: ""
gorm:
type: "sqlite"
max-idle-conns: 10
max-open-conns: 100
mysql:
username: "root"
password: "111111"
addr: "192.168.1.66:3308"
dbname: "rustdesk"
rustdesk:
id-server: "192.168.1.66:21116"
relay-server: "192.168.1.66:21117"
api-server: "http://192.168.1.66:21114"
key: "123456789"
personal: 1
logger:
path: "./runtime/log.txt"
level: "warn" #trace,debug,info,warn,error,fatal
report-caller: true
proxy:
enable: false
host: ""
```
### 环境变量
变量名前缀是`RUSTDESK_API`,环境变量如果存在将覆盖配置文件中的配置
| 变量名 | 说明 | 示例 |
|---------------------------------------------------|---------------------------------------------------------|------------------------------|
| TZ | 时区 | Asia/Shanghai |
| RUSTDESK_API_LANG | 语言 | `en`,`zh-CN` |
| RUSTDESK_API_APP_WEB_CLIENT | 是否启用web-client; 1:启用,0:不启用; 默认启用 | 1 |
| RUSTDESK_API_APP_REGISTER | 是否开启注册; `true`, `false` 默认`false` | `false` |
| RUSTDESK_API_APP_SHOW_SWAGGER | 是否可见swagger文档;`1`显示,`0`不显示,默认`0`不显示 | `1` |
| -----ADMIN配置----- | ---------- | ---------- |
| RUSTDESK_API_ADMIN_TITLE | 后台标题 | `RustDesk Api Admin` |
| RUSTDESK_API_ADMIN_HELLO | 后台欢迎语,可以使用`html` | |
| RUSTDESK_API_ADMIN_HELLO_FILE | 后台欢迎语文件,如果内容多,使用文件更方便。
会覆盖`RUSTDESK_API_ADMIN_HELLO` | `./conf/admin/hello.html` |
| -----GIN配置----- | ---------- | ---------- |
| RUSTDESK_API_GIN_TRUST_PROXY | 信任的代理IP列表,以`,`分割,默认信任所有 | 192.168.1.2,192.168.1.3 |
| -----------GORM配置---------------- | ------------------------------------ | --------------------------- |
| RUSTDESK_API_GORM_TYPE | 数据库类型sqlite或者mysql,默认sqlite | sqlite |
| RUSTDESK_API_GORM_MAX_IDLE_CONNS | 数据库最大空闲连接数 | 10 |
| RUSTDESK_API_GORM_MAX_OPEN_CONNS | 数据库最大打开连接数 | 100 |
| RUSTDESK_API_RUSTDESK_PERSONAL | 是否启用个人版API, 1:启用,0:不启用; 默认启用 | 1 |
| -----MYSQL配置----- | ---------- | ---------- |
| RUSTDESK_API_MYSQL_USERNAME | mysql用户名 | root |
| RUSTDESK_API_MYSQL_PASSWORD | mysql密码 | 111111 |
| RUSTDESK_API_MYSQL_ADDR | mysql地址 | 192.168.1.66:3306 |
| RUSTDESK_API_MYSQL_DBNAME | mysql数据库名 | rustdesk |
| -----RUSTDESK配置----- | --------------- | ---------- |
| RUSTDESK_API_RUSTDESK_ID_SERVER | Rustdesk的id服务器地址 | 192.168.1.66:21116 |
| RUSTDESK_API_RUSTDESK_RELAY_SERVER | Rustdesk的relay服务器地址 | 192.168.1.66:21117 |
| RUSTDESK_API_RUSTDESK_API_SERVER | Rustdesk的api服务器地址 | http://192.168.1.66:21114 |
| RUSTDESK_API_RUSTDESK_KEY | Rustdesk的key | 123456789 |
| RUSTDESK_API_RUSTDESK_KEY_FILE | Rustdesk存放key的文件 | `./conf/data/id_ed25519.pub` |
| RUSTDESK_API_RUSTDESK_WEBCLIENT_MAGIC_QUERYONLINE | Web client v2 中是否启用新的在线状态查询方法; `1`:启用,`0`:不启用,默认不启用 | `0` |
| ----PROXY配置----- | --------------- | ---------- |
| RUSTDESK_API_PROXY_ENABLE | 是否启用代理:`false`, `true` | `false` |
| RUSTDESK_API_PROXY_HOST | 代理地址 | `http://127.0.0.1:1080` |
### 运行
#### docker运行
1. 直接docker运行,配置可以通过挂载配置文件`/app/conf/config.yaml`来修改,或者通过环境变量覆盖配置文件中的配置
```bash
docker run -d --name rustdesk-api -p 21114:21114 \
-v /data/rustdesk/api:/app/data \
-e TZ=Asia/Shanghai \
-e RUSTDESK_API_LANG=zh-CN \
-e RUSTDESK_API_RUSTDESK_ID_SERVER=192.168.1.66:21116 \
-e RUSTDESK_API_RUSTDESK_RELAY_SERVER=192.168.1.66:21117 \
-e RUSTDESK_API_RUSTDESK_API_SERVER=http://192.168.1.66:21114 \
-e RUSTDESK_API_RUSTDESK_KEY= \
lejianwen/rustdesk-api
```
2. 使用`docker compose`,参考[WIKI](https://github.com/lejianwen/rustdesk-api/wiki)
#### 下载release直接运行
[下载地址](https://github.com/lejianwen/rustdesk-api/releases)
#### 源码安装
1. 克隆仓库
```bash
git clone https://github.com/lejianwen/rustdesk-api.git
cd rustdesk-api
```
2. 安装依赖
```bash
go mod tidy
#安装swag,如果不需要生成文档,可以不安装
go install github.com/swaggo/swag/cmd/swag@latest
```
3. 编译后台前端,前端代码在[rustdesk-api-web](https://github.com/lejianwen/rustdesk-api-web)中
```bash
cd resources
mkdir -p admin
git clone https://github.com/lejianwen/rustdesk-api-web
cd rustdesk-api-web
npm install
npm run build
cp -ar dist/* ../admin/
```
4. 运行
```bash
#直接运行
go run cmd/apimain.go
#或者使用generate_api.go生成api并运行
go generate generate_api.go
```
5. 编译,如果想自己编译,先cd到项目根目录,然后windows下直接运行`build.bat`,linux下运行`build.sh`,编译后会在`release`
目录下生成对应的可执行文件。直接运行编译后的可执行文件即可。
6. 打开浏览器访问`http:///_admin/`,默认用户名密码为`admin`,请及时更改密码。
## 其他
- [链接超时问题](https://github.com/lejianwen/rustdesk-api/issues/92)
- [修改客户端ID](https://github.com/abdullah-erturk/RustDesk-ID-Changer)
- [webclient来源](https://hub.docker.com/r/keyurbhole/flutter_web_desk)